WebLocator в сетях GSM
ожно
ли запеленговать работающий мобильник, как это частенько делается в голливудских
фильмах, и установить местоположение его владельца? Оказывается можно, причем
с высокой точностью (вплоть до 15 м), и вдобавок можно определить скорость и
направление движения абонента. Причем делается это даже тогда, когда мобильный
телефон просто включен (то есть для определения координат достаточно, чтобы
аппарат находился в режиме ожидания).
Конечно, при этом возникает проблема морального плана, поскольку, с одной стороны, происходит вторжение в частную жизнь абонента мобильной связи, но с другой такая услуга позволяет оказать человеку помощь в экстренных ситуациях. К сожалению, эти два момента противоречат один другому, ибо, несмотря на то, что никто не имеет права держать вас под колпаком, в случае возникновения непредвиденных ситуаций экстренные службы получают разрешение оперативно установить ваше местонахождение. Здесь есть о чем поспорить поборникам прав человека и работникам органов безопасности и экстренных служб.
Однако в такой демократической стране, как США, давно уже сделали выбор в пользу позиционирования в сотовых сетях, которое является сегодня реальной альтернативой даже спутниковым системам навигации и позиционирования GPS (Global Positioning Systeм), зарекомендовавшим себя как надежное средство для собственной ориентации или отслеживания местоположения других объектов. Конечно, системы позиционирования в сотовых сетях пока еще не в состоянии охватить все уголки земного шара (как GPS-навигация), но в пределах территорий, обладающих уверенной сотовой связью, навигация с различной степенью точности уже возможна.
В июне 1996 года Федеральная комиссия связи США (Federal Communications Commission, FCC) утвердила специальный набор требований (документ № 94-102), предусматривающий, что не позднее 1 октября 2001 года местонахождение любого мобильного абонента, позвонившего по телефону службы спасения «911», должно быть не менее чем в 67% случаев определено с погрешностью не более 410 футов (около 125 м). Это было вызвано тем, что звонки с мобильных телефонов в США составляли уже около четверти от всех обращений в службу «911», а общее число аварийных вызовов с мобильных телефонов доходило до 100 тыс. звонков в сутки. При этом мало кто из мобильных абонентов (в отличие от звонивших со стационарных таксофонов) знал свое точное местонахождение, в связи с чем поиск занимал немало времени.

Ответ на запрос на определение местоположения вы получаете по SMS или на карте Интернет-сайта
Принятый FCC план создания систем автоматического определения местоположения людей, позвонивших в службу «911», распространялся на операторов почти всех классов систем связи (мобильных телефонов любых сотовых сетей, специализированных систем подвижной радиосвязи и др.). В сентябре 1999 года FCC также утвердила пересмотренные правила обеспечения потребителям «расширенных» услуг «911», использующих мобильные телефоны, по которым специализированные мобильные телефоны (с функцией позиционирования) должны обеспечивать более высокую точность, чем обычные мобильники: среднюю квадратическую погрешность (СКП) 50 м (для 67% вызовов) и максимальную не более 150 м (для 95% вызовов). Эти требования должны были быть выполнены операторами связи не позднее 31 декабря 2004 года.
Таким образом, в США уже завершился переход операторов связи на поддержку систем позиционирования, тогда как в России этот процесс еще только начинается. Сейчас такую услугу предоставляет только один сотовый оператор «Мегафон», но уже через два-три года предоставление подобных услуг массовому потребителю планируют все сотовые операторы, что, как ожидается, принесет им большие доходы. Системы мобильного позиционирования могут быть разделены на два класса: с дополнительным оборудованием, установленным в стационарной части сети либо в мобильной станции (мобильный телефон).
Более дешевым является первый способ, который называется Cell Of Origin (COO). Он подразумевает, что аппарат абонента не требует усовершенствования и при желании воспользоваться услугой позиционирования может любой абонент сети, на базовых станциях которой установлено соответствующее оборудование. Именно такой способ уже около года применяется у российского сотового оператора «Мегафон», причем данная услуга востребована многими абонентами и уже доказала свою полезность на практике. На базовых станциях сети стоит оборудование с LBS Ericsson, и абоненту не надо покупать новый телефон, а необходимо лишь подписаться на такую услугу (или выбрать соответствующий тарифный план).
Метод определения координат основывается на измерении данных, полученных от трех ближайших к телефону базовых станций. В самом простом случае, при методе Cell ID, происходит поиск базовой станции, обслуживающей абонента, а точность позиционирования зависит от радиуса действия базовой станции этой соты, так что местоположение определяется в этом случае очень приблизительно (с точностью до нескольких сотен метров). Понятно, что из-за погрешности пеленгования будет возникать ошибка, поэтому чем больше пеленга удается снять из разных точек, тем точнее измерения.
Метод AOA (Angle of arrival) задействует большее количество базовых станций и таким образом позволяет вычислить приблизительное местонахождение в пределах площади, образованной пересечением секторов обслуживания антенных решеток (при частотном планировании в виде нескольких секторов в одной соте). При этом чем больше секторов, тем меньше угол каждого из них, а следовательно, площадь пересечения секторов соседних сот уменьшается, а точность определения координат увеличивается.
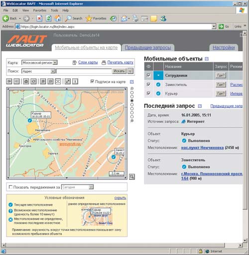
«WebLocator Лайт» предоставляет удобную интерактивную систему навигации
Существует и еще более сложный метод, использующий спутниковую систему GPS, приемники которой устанавливаются на базовые станции (при этом по-прежнему применяется обычный телефон). Данный метод, называемый UL-TOA (Time of arrival), основывается на измерении времени прохождения сигнала от мобильного терминала до трех ближайших базовых станций. Чтобы добиться требуемой точности измерения, необходимо синхронизировать все базовые станции по времени с помощью атомных часов либо посредством сигналов со спутника GPS. Все данные через сеть оператора связи поступают в вычислительный центр, где местонахождение абонента устанавливается с точностью около 125 м.
Второй класс систем мобильного позиционирования подразумевает использование специального мобильного телефона, адаптированного под ту или иную систему. Примерами таких систем могут служить A-GPS (дополненная GPS) или E-OTD (улучшенная система измерения времени). Они в значительной степени задействуют спутниковый сегмент, то есть опираются на действующую систему GPS, что существенно усложняет всю систему. Система E-OTD имеет точность 50-125 м, но в городских условиях ее применение затруднено по причине многолучевого распространения сигнала. Недостаток всех описанных способов заключается в том, что они не способны точно определить координаты объекта относительно поверхности земли, иными словами не дают ответа на вопрос, на какой высоте (глубине) или на каком этаже находится абонент.
На практике используются и другие, фирменные технологии, воплотившие в себе методы как первого, так и второго класса. Среди них можно выделить следующие:
- Mobile Positioning System (Ericsson) точность 100 м;
- RadioCameraTM точность 50 м;
- SnapTrackTM (Wireless Assistant GPS) точность до 15 м;
- CursorTM (CPS) точность 50 м;
- Finder (CellPoint) точность 75 м.
Эти решения различаются как по предоставляемому сервису, так и по цене. Следует отметить, что не все применяемые в них методы универсальны для всех стандартов связи. Большинство технологий рассчитаны на внедрение в сетях GSM, но такие, как система E-OTD, проще и дешевле устанавливаются на базе сетей CDMA. Дело в том, что точная синхронизация по времени, необходимая при определении максимально точных координат, заложена в сетях CDMA изначально.
Впрочем, наибольший интерес к системам мобильного позиционирования проявляют сейчас именно операторы связи стандарта GSM, так как основная борьба за клиентов происходит в России именно между ними. И такая услуга, как предоставление информации о местоположении абонента, может обеспечить солидное преимущество в конкурентной борьбе.
В таблице перечислены основные области применения технологий позиционирования, достигаемые при этом цели и некоторые важнейшие параметры функционирования данных технологий.
У сотового оператора «Мегафон» эта услуга называется «WebLocator Лайт», ее подключение/отключение стоит 0,05 долл., абонентская плата составляет 5 долл. в месяц, а каждый запрос на определение местоположения обходится 0,07 долл. (цены с сайта http://lite.locator.ru приведены без учета налогов). Услуга «WebLocator Лайт» доступна абонентам всех тарифных планов сети «Мегафон-Москва». Запрос на определение местоположения с мобильного телефона можно сделать, отправив SMS-сообщение. В ответ приходит сообщение с адресом. Но интереснее определять местоположение абонента по запросу через специальный Интернет-сайт http://login.locator.ru. Там вы получаете фрагмент карты города с отображением точного места, в котором находится абонент. Таким образом «WebLocator Лайт» позволяет определять координаты нужных вам людей детей, родственников, сотрудников и др. (все абоненты, подключенные к услуге определения местоположения, получают уведомления при запросе их местоположения), а также следить за предметами вашей собственности (например, за автомобилем). При необходимости получать регулярную информацию можно установить расписание автоматических запросов (например, каждый день в 9.00, кроме выходных). Можно определять местоположение сразу нескольких абонентов одновременно. Абоненты, подписанные на услугу, могут сами отправлять информацию о своем местоположении на Интернет-сайт, сообщая таким образом, где они находятся в данный момент. Для этого им нужно просто послать SMS-сообщение с телефона, подключенного к услуге. В центре Москвы точность определения координат достигает 100 м, ближе к черте города до 1 км, а в области до 5-8 км.

Область применения «WebLocator Лайт» очень широка от персональной безопасности для частных лиц до контроля и управления транспортом, грузоперевозками и персоналом для компаний самого разного масштаба.








